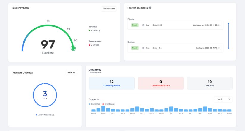
The environment overview in Recovery for Okta shows the overall system health, plus key stats on IDP status, current resilience score, change velocity, and current tenant connection status. Semperis Recovery for Okta enables full and incremental backups of IDP tenants, granular restores, and rapid recovery from corruption or attack, supporting both same-IDP and cross-IDP scenarios.









